都是增压,为什么涡轮增压比机械增压更常见?


增压是不改变排量来提升动力最有效的方法,增压发动机的原理就是靠增压器把空气加压后强制输入气缸,这样进入气缸的空气多了就能多喷油,燃烧释放的能量就越多,动力就越强。
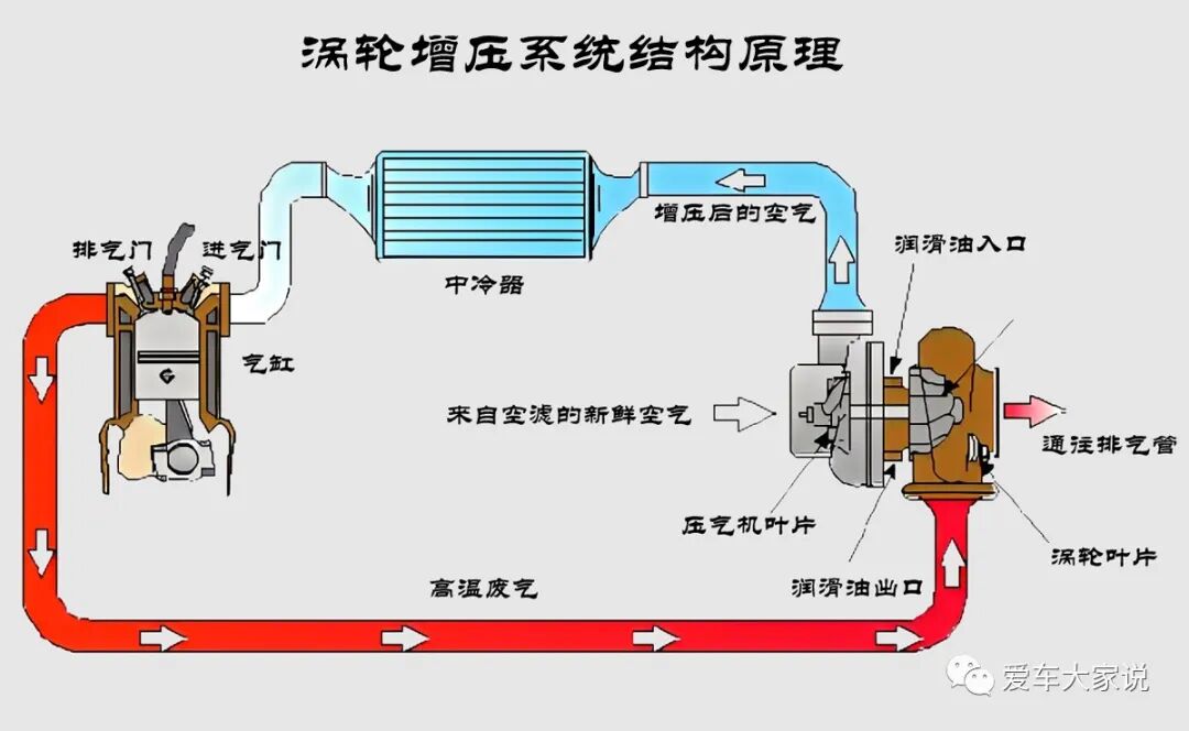
增压器有涡轮增压器和机械增压器两种
涡轮增压器就像连在一根轴上的两个风扇。一个风扇被发动机尾气喷着高速转动,它叫做涡轮。涡轮通过轴带动另一个风扇高速转动,使其对空气进行增压,这个风扇叫压气轮。

发动机在不需要增压的时候涡轮增压器上的废气旁通阀会打开,废气会绕过涡轮直接排走,这时候没有增压压力,发动机以自然吸气状态工作,可以降低油耗。需要增压的时候旁通阀关闭,废气全部对着涡轮输出,就可以增压了。

只是废气驱动涡轮时有个加速过程,之后才有足够的压力输出,这就导致踩下油门后动力会有短暂的延迟,也就是我们常说的涡轮延迟滞。

机械增压器就更魔幻了,它内部是一组螺旋转子,靠特殊的物理结构在转动的过程中对空气进行加压。

机械增压器靠发动机曲轴通过皮带直接驱动,只要发动机在运行就随时可以增压。而且增压器转子的转速和发动机转速同步提升,增压压力非常线性,动力输出和踩油门的动作深度耦合,用行家的话来说就是“踩多少给多少”,非常舒服。既然机械增压开起来那么爽,为什么现在市面上几乎见不到机械增压的车呢?我认为主要有以下几个原因:
1、成本
涡轮增压器结构非常简单,制造成本更低。而且配套系统少,只要有润滑、冷却和空气中冷就可以了,不仅厂家买着便宜,车主后期维修更换成本也低。

而机械增压器的结构比涡轮增压器要复杂一些,不仅有冷却、润滑、中冷,还有油气分离装置,系统更复杂。其转子需要在啮合状态下工作,对加工精度有很高的要求。而且转子表面普遍还有增加寿命的特殊涂层,制造成本自然会更高。所以机械增压一般只在相对高档的车上才偶有使用。
2、体积
涡轮增压器靠废气驱动,而刚从排气歧管里出来的废气速度理论上可以达到音速,所以涡轮增压器的转速极高,不需要太大的压气机就能输出足够的压力。所以增压器整体体积很小,在发动机舱里很容易给它找到安身之处。

而机械增压器是发动机驱动的,转速偏低,所以想要获得足够的增压压力就必须有足够的体积,这就导致它体积更大,更难在发动机舱里布置。
3、特性
个人认为涡轮增压更注重动力参数,而机械增压更注重动力品质。

涡轮增压更容易压榨出来高动力。因为增压器是靠废气驱动的,只要增压器尺寸选择好,不管排量大小,一千多转就能直接释放出最大扭矩。平顺与否先不说,起码账面数据足够好看。如今厂家都喜欢宣传零百加速,而且家用车发动机排量普遍都在1.5升-2.0升左右,对它们来说涡轮增压无疑是提高加速性最简单有效且低成本的方案。

而机械增压器是靠发动机驱动的,优点是增压压力随转速提升,动力输出特别线性。能得到大排量自然吸气发动机那种稳定从容的驾驶感受。缺点是随着转速提升,增压器消耗的动力越来越多,对于如今遍地的1.5升发动机来说光驱动增压器都得消耗一大笔动力,并不划算。所以机械增压一般都是更加注重驾驶品质的、配备有更大排量发动机的高档车在用。
理论上来说机械增压和涡轮增压都可以随便使用,哪有那么多条条框框啊。比如我的车虽然只有1.5升,但并不妨碍我用机械增压,我只希望提高低转速的扭矩,让车开起来更从容就够了。
但买车不是下馆子,下馆子你可以按照自己的喜好去点菜,买车却很难有私人订制。而相对来说涡轮增压无疑是最适合当下环境的产物,用更低的成本获得更高的动力输出,非常符合当前的趋势,因此满大街的涡轮增压也就不足为奇了。
到顶部