![]()
在开采石油的时候,为什么油井旁都要立一根管子,日夜不停地燃烧?这样做不怕引起爆炸吗?管子里燃烧的是什么东西?
![]()
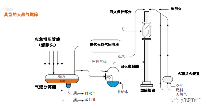
石油是人们从古至今一直使用的能源之一,被称为“工业的血液”,早在公元10世纪以前,古埃及、古巴比伦等国家就已经开始采集天然沥青,用在制药、防腐以及建筑等方面。 而现代人依靠科学技术从石油中提炼出的众多产品,更是渗透到了生活的方方面面。但为什么在开采石油的时候,油区里都会有一根管子不停地喷火? 其实这根管子叫做火炬,也叫燃烧嘴,而管子里燃烧的东西,是伴生气(APG),燃烧伴生天然气的过程叫“天然气燃除”。
![]()
众所周知,古代生物、植物等有机质与地下与淤泥混合在一起后,经过长时间的不断积累和压缩,在地下的高温和高压作用下逐渐形成了液态烃和气态烃,这些气态烃就是与原油同时被采出的油田气,称为伴生气,也就是我们常说的天然气(油型气)。 既然是天然气,那为什么不收集起来利用,反而要烧掉呢?毕竟是在石油开采区,不怕爆炸吗? 首先,开采油田的时候,油田里虽然有伴生天然气,但含量远低于石油储存量,而石油才是开采的主要对象。
![]()
在一些偏远、小型、海上的一些油田,如果要收集这些少量伴生气,还需要额外安装一套采集设备,配备技术人员,在早期开采石油的时候,由于技术和成本的限制,这些花费有可能卖了天然气都回不了本,不划算。 就算能够铺设收集和运输伴生气的基础设施,但这些设施的容量、维护以及其他因素都有可能妨碍天然气的运输。 而且一般在运输伴生气的的设备达到之前,石油开采就已经开始了,这段时间里也必须多伴生气进行常规燃除。
![]()
其次,伴生天然气里的成分较为复杂,除了温室气体甲烷之外,有的还含有氮、硫化氢等非烃类气体,就算是不采集伴生气,也不能贸然排放到空中,否则有可能会引发安全问题。 2010年4月20日,英国石油公司一个叫做“深水地平线”的深海钻井平台,就因为加固油井的水泥出现了问题,导致甲烷泄露,遇上了明火,从而爆炸。而伴生气中含有的硫化氢与空气混合的话,还能形成爆炸性混合物,所以伴生气不能直接排放的空气中,为了安全,不如直接烧掉。 第三,硫化氢还是一种具有刺激性和窒息性的剧毒气体,如果排放到空气中,不仅污染环境,还威胁工人以及周围居民的身体健康。 当空气中过的硫化氢达到一定浓度后,哪怕只有少量,也能在短时间内导致呼吸道发炎、肺水肿、呼吸困难,甚至休克,最后使人丧命。而且硫化氢溶于水后还会形成酸性液体,对海上钻井平台的设备和管道造成一定伤害。
![]()
第四,因为伴生气的密度<油的密度<水的密度,而有时候三者会混合在一起,为了方便采集石油,减小井口的压力,也需要将这些数量不多的伴生气给放出去,以免发生气侵、溢流、井涌、井喷等事故。 但是,一直燃烧这些天然气未免太浪费了,而且燃烧过程难免也会造成空气污染。 根据世界银行发布的《全球天然气燃除追踪报告》显示,仅2020年,全球天然气燃除的量就达到了1420亿立方米,完全燃烧可以产生约2.7亿吨的二氧化碳。按照当时的售价,这些天然气在美国可以卖150亿美元。 不管是出于环境保护、节约资源还是赚钱的目的,随着技术的发展,和环境保护的观念愈发深入人心,各个国家都逐渐将伴生气的收集提上了日程。 2005年,我国长庆姬塬油田就开始了回收利用伴生气的项目,构建了“单井集气、密闭输送、站间串接、覆盖全厂”的大气网格局。 从2022年截止今年1月,累计收集了3.9亿立方米的伴生气,每日减少了10.1万李芳米的废气排放,年增经济产值1亿元以上,真正实现了“零火炬”。
![]()
![]()